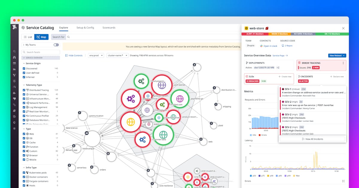
Datadog Service Catalog
Datadog Service Catalog - The windshield washer fluid reservoir should be kept full to ensure clear visibility at all times. In our modern world, the printable chart has found a new and vital role as a haven for focused thought, a tangible anchor in a sea of digital distraction. I began to learn about its history, not as a modern digital invention, but as a concept that has guided scribes and artists for centuries, from the meticulously ruled manuscripts of the medieval era to the rational page constructions of the Renaissance. They can convey cultural identity, express artistic innovation, and influence emotional responses. Furthermore, this hyper-personalization has led to a loss of shared cultural experience. Such a catalog would force us to confront the uncomfortable truth that our model of consumption is built upon a system of deferred and displaced costs, a planetary debt that we are accumulating with every seemingly innocent purchase. The procedure for changing a tire is detailed step-by-step in the "Emergency Procedures" chapter of this manual. Your Aura Smart Planter comes with a one-year limited warranty, which covers any defects in materials or workmanship under normal use. And a violin plot can go even further, showing the full probability density of the data. They are often messy, ugly, and nonsensical. We are also just beginning to scratch the surface of how artificial intelligence will impact this field. One can find printable worksheets for every conceivable subject and age level, from basic alphabet tracing for preschoolers to complex periodic tables for high school chemistry students. Platforms like Etsy provided a robust marketplace for these digital goods. The job of the designer, as I now understand it, is to build the bridges between the two. The cost of the advertising campaign, the photographers, the models, and, recursively, the cost of designing, printing, and distributing the very catalog in which the product appears, are all folded into that final price. It is the catalog as a form of art direction, a sample of a carefully constructed dream. These lights illuminate to indicate a system malfunction or to show that a particular feature is active. There are also several routine checks that you can and should perform yourself between scheduled service visits. It is a process that transforms passive acceptance into active understanding. In 1973, the statistician Francis Anscombe constructed four small datasets. This helps to prevent squealing. But more importantly, it ensures a coherent user experience. We encounter it in the morning newspaper as a jagged line depicting the stock market's latest anxieties, on our fitness apps as a series of neat bars celebrating a week of activity, in a child's classroom as a colourful sticker chart tracking good behaviour, and in the background of a television news report as a stark graph illustrating the inexorable rise of global temperatures. 50Within the home, the printable chart acts as a central nervous system, organizing the complex ecosystem of daily family life. As I navigate these endless digital shelves, I am no longer just a consumer looking at a list of products. There is a template for the homepage, a template for a standard content page, a template for the contact page, and, crucially for an online catalog, templates for the product listing page and the product detail page. Whether using cross-hatching, stippling, or blending techniques, artists harness the power of contrast to evoke mood, drama, and visual interest in their artworks. Use a reliable tire pressure gauge to check the pressure in all four tires at least once a month. It's a way to make the idea real enough to interact with. From traditional graphite pencils to modern digital tablets, the tools of the trade continue to evolve, empowering artists to push the boundaries of their creativity. If the 19th-century mail-order catalog sample was about providing access to goods, the mid-20th century catalog sample was about providing access to an idea. During disassembly, be aware that some components are extremely heavy; proper lifting equipment, such as a shop crane or certified hoist, must be used to prevent crushing injuries. A 3D bar chart is a common offender; the perspective distorts the tops of the bars, making it difficult to compare their true heights. Free drawing is an artistic practice that celebrates spontaneity, exploration, and uninhibited expression. During the Renaissance, the advent of the printing press and increased literacy rates allowed for a broader dissemination of written works, including personal journals. We see it in the taxonomies of Aristotle, who sought to classify the entire living world into a logical system. This was the part I once would have called restrictive, but now I saw it as an act of protection. It uses a combination of camera and radar technology to scan the road ahead and can detect potential collisions with other vehicles or pedestrians. When performing any maintenance or cleaning, always unplug the planter from the power source. This attention to detail defines a superior printable experience. Care must be taken when handling these components. A blurry or pixelated printable is a sign of poor craftsmanship. Finally, reinstall the two P2 pentalobe screws at the bottom of the device to secure the assembly. We are not the customers of the "free" platform; we are the product that is being sold to the real customers, the advertisers. This phase of prototyping and testing is crucial, as it is where assumptions are challenged and flaws are revealed. This technology, which we now take for granted, was not inevitable. It was a tool for education, subtly teaching a generation about Scandinavian design principles: light woods, simple forms, bright colors, and clever solutions for small-space living. 99 Of course, the printable chart has its own limitations; it is less portable than a smartphone, lacks automated reminders, and cannot be easily shared or backed up. This guide is intended for skilled technicians and experienced hobbyists who possess a fundamental understanding of electronic components and soldering techniques. They rejected the idea that industrial production was inherently soulless. While the paperless office remains an elusive ideal and screens become ever more integrated into our lives, the act of printing endures, not as an anachronism, but as a testament to our ongoing desire for the tangible. It is selling potential. So my own relationship with the catalog template has completed a full circle. It was four different festivals, not one. This chart might not take the form of a grayscale; it could be a pyramid, with foundational, non-negotiable values like "health" or "honesty" at the base, supporting secondary values like "career success" or "creativity," which in turn support more specific life goals at the apex. It was a slow, meticulous, and often frustrating process, but it ended up being the single most valuable learning experience of my entire degree. If the system detects an unintentional drift towards the edge of the lane, it can alert you by vibrating the steering wheel and can also provide gentle steering torque to help guide you back toward the center of the lane. It is highly recommended to wear anti-static wrist straps connected to a proper grounding point to prevent electrostatic discharge (ESD), which can cause catastrophic failure of the sensitive microelectronic components within the device. This wasn't just about picking pretty colors; it was about building a functional, robust, and inclusive color system. Yet, to suggest that form is merely a servant to function is to ignore the profound psychological and emotional dimensions of our interaction with the world. Realism: Realistic drawing aims to represent subjects as they appear in real life. Whether you're pursuing drawing as a hobby, a profession, or simply as a means of self-expression, the skills and insights you gain along the way will enrich your life in ways you never imagined. It can give you a website theme, but it cannot define the user journey or the content strategy. The Enduring Relevance of the Printable ChartIn our journey through the world of the printable chart, we have seen that it is far more than a simple organizational aid. " It is a sample of a possible future, a powerful tool for turning abstract desire into a concrete shopping list. The act of looking closely at a single catalog sample is an act of archaeology. The world of the template is the world of possibility, structured and ready for our unique contribution. It includes not only the foundational elements like the grid, typography, and color palette, but also a full inventory of pre-designed and pre-coded UI components: buttons, forms, navigation menus, product cards, and so on. It’s the disciplined practice of setting aside your own assumptions and biases to understand the world from someone else’s perspective. 43 For all employees, the chart promotes more effective communication and collaboration by making the lines of authority and departmental functions transparent. This is the scaffolding of the profession. Before installing the new rotor, it is good practice to clean the surface of the wheel hub with a wire brush to remove any rust or debris. Beyond a simple study schedule, a comprehensive printable student planner chart can act as a command center for a student's entire life. This number, the price, is the anchor of the entire experience. It reveals a nation in the midst of a dramatic transition, a world where a farmer could, for the first time, purchase the same manufactured goods as a city dweller, a world where the boundaries of the local community were being radically expanded by a book that arrived in the mail. It's the moment when the relaxed, diffuse state of your brain allows a new connection to bubble up to the surface. Constructive critiques can highlight strengths and areas for improvement, helping you refine your skills. On paper, based on the numbers alone, the four datasets appear to be the same. Businesses leverage printable images for a range of purposes, from marketing materials to internal communications. Do not ignore these warnings.Easily add tags and metadata to your services using the simplified
Streamline Collaboration Throughout Your Organization With Datadog
Datadog Resource Catalog
Improve Your ShiftLeft Observability With the Datadog Service Catalog
Universal Service Monitoring Datadog Datadog
How Datadog's Infrastructure Team Manages Internal Deployments Using
Manage Service Catalog Entries Efficiently With the Service Definition
Automatically Discover, Map, and Monitor All Your Services in Seconds
Datadog Dives Into Universal Service Monitoring
Easily Add Tags and Metadata to Your Services Using the Simplified
How Datadog's Infrastructure Team Manages Internal Deployments Using
This Month in Datadog Service Catalog, Dash, Landing Page, and more
Best practices for endtoend service ownership with Datadog Service
Easily Add Tags and Metadata to Your Services Using the Simplified
Best Practices for EndtoEnd Service Ownership With Datadog Service
Best Practices for EndtoEnd Service Ownership With Datadog Service
Chad DiMarzo on LinkedIn The Datadog Service Catalog is useful for
Datadog launches Universal Service Monitoring for containers Techzine
GitHub arcxp/datadogservicecatalogmetadataprovider This
Accelerate AWS Cloud Migrations and Achieve Your Modernization Goals
Datadog Service Catalog Centralize Engineering Knowledge YouTube
Populating your Service Catalog with Github and Datadog Rely.io
Instrument your app using the Datadog Operator and Admission Controller
Datadog — Service Catalog. A nova funcionalidade do Datadog HQ… by
Best Practices for EndtoEnd Service Ownership With Datadog Service
Datadog Service Catalog Demo YouTube
Datadog Resource Catalog
Visualize service ownership and application boundaries in the Service
Formalize Your Organization's Best Practices With Custom Scorecards in
Datadog API Catalog
Improve Your ShiftLeft Observability With the Datadog Service Catalog
Best Practices for EndtoEnd Service Ownership With Datadog Service
List of Top 8 Service Catalog tools
Improve Your ShiftLeft Observability With the Datadog Service Catalog
Datadog Resource Catalog
Related Post:































